





Get started in three simple steps
Drag and drop electrical components onto the canvas to build your power system model. Buses, lines, transformers, generators, loads, and more.
Set voltage levels, power ratings, impedances, and other parameters for each component through intuitive dialog forms.
Run load flow, short circuit, optimal power flow, reactive power capability (PQ), or other analyses and view results instantly on the diagram and in tables.
Watch how easy it is to model complex electrical networks with our intuitive drag-and-drop interface
Model an electrical system, perform simulation and analyse results in a secure cloud software. You can also run the software locally — check the open-source code. Currently, the power flow, short circuit analysis, optimal power flow, contingency analysis, controller simulation, time series simulation, economic analysis, and reactive power capability (PQ diagram) are available. More to come soon.
Works in your browser or as a desktop application – you choose which is better for you.
Completely free to use when deployed locally. Built by passionate power engineers and developers, Electrisim democratizes access to professional-grade power system analysis tools for everyone. Learn more about our mission.
The calculation algorithms are based on Pandapower and OpenDSS, which proved to give the same results as other renowned power system analysis software. The Electrisim software is tested by numerous scenarios to verify the proper results.
Security provided by the top-tier Google Cloud solution. The security mechanisms are based on the highest standards: ISO 27001, ISO 22301, ISO 27017, ISO 27018 and CSA STAR.
User-friendly graphical user interface (owing to Diagrams.net), based on drag-and-drop functionality for creating electrical diagrams.
Use instantly in your browser with our cloud software, or deploy locally on your computer for complete data privacy and offline capabilities.
Your $5/month subscription directly funds ongoing development and new features. Subscribers help define the roadmap—tell us what you need and we prioritize it. Join a growing community of engineers shaping the future of open-source power system analysis tools.
Design networks on a geographic map: place buses, generators, transformers and loads at real locations, draw cables between them, and generate an electrical model with automatic cable length calculation. Ideal for offshore wind, distribution and transmission planning.



Real workflows: solver settings, harmonics, built-in templates, large-scale renewable models, post–load-flow Network Health Dashboard, multi-page Engineering Report PDF (cover, diagram, tables), and more—the same interface you get when you subscribe.
Power flow solver based on the Newton-Raphson method. The implementation was originally based on PYPOWER, but has been improved with respect to robustness, runtime and usability. Backward/forward sweep, Iwamoto, fast decoupled and Gauss-Seidel methods are also available.
Short-circuit calculation with two engine options: Pandapower (IEC 60909) for three-phase, two-phase and single-phase fault currents with power converter modeling (PV, wind); and OpenDSS fault study for conventional fault analysis on all buses.
Optimal power flow constrained by AC or DC loadflow equations. Branch constraints represent maximum apparent power loading of transformers and line current loadings. Bus constraints cover voltage magnitude and angle limits.
Define N-1 cases as contingencies. Lines and transformers can be switched off one at a time. Power flow calculations determine min/max values among all N-1 cases for relevant variables.
Discrete transformer tap and shunt step controls run with pandapower from the Load Flow dialog when Include controller is enabled, using your diagram element settings.
Time-based simulation linked to the control module. Controllers update element values in each time step in a loop, ideal for daily or seasonal analysis.
Calculate total CAPEX (capital expenditure) from element costs and power losses from load flow. Use time series with load and generation profiles (solar, wind) for electrical energy loss estimates. Set cost per unit in the Economic tab of each element dialog. Results include CAPEX breakdown, power losses breakdown, and optional energy loss cost.
Build a PQ capability envelope at the point of common coupling (PCC) for wind or solar plant models: sweep active power and solve AC load flow to find feasible reactive power (Q) limits at multiple PCC voltage setpoints. Overlay grid-code requirement curves (e.g. ENTSO-E, VDE, national templates), check compliance, export CSV, and follow live progress per voltage level during the run.
Comprehensive electrical system simulation for utility distribution systems. Supports RMS steady-state analyses including snapshot, daily, yearly power flow, harmonics, dynamics, fault study, and Monte Carlo analysis.
Fault study computes fault currents and short-circuit impedances at every bus. Use Solve Mode=FaultStudy for initial symmetrical short-circuit current (I″k), peak current (ip), thermal current (Ith), and Rk, Xk. Select the OpenDSS tab in the Short Circuit dialog.
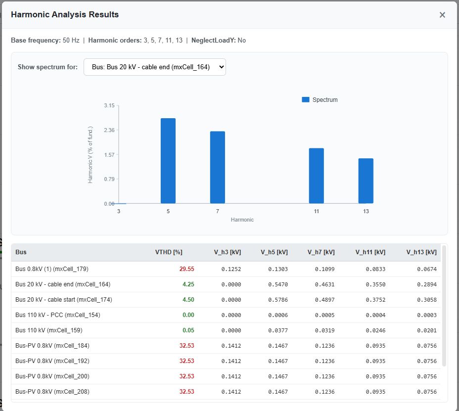
Computes voltage and current harmonic distortion. Use Solve Mode=Harmonic in the Power Flow dialog. Specify harmonic orders (e.g. 3, 5, 7, 11, 13) and view magnitude spectra. Supports harmonic loads (TCR, HVDC spectra), single-tuned filters, and THD results.
Professional power system analysis without the enterprise price tag
| Feature | Electrisim | Commercial Software |
|---|---|---|
| Monthly Cost | $5/month | $500 or more/month |
| Load Flow Analysis | ||
| Short Circuit (IEC 60909) | ||
| Optimal Power Flow | ||
| Harmonic Analysis | ||
| Economic / CAPEX Analysis | Varies | |
| Reactive Power Capability (PQ at PCC) | Varies | |
| Open Source | ||
| Cloud Access (No Install) | ||
| Desktop version | ||
| Geographic Map Editor | Varies | |
| Cancel Anytime |
Cancel anytime • Secure payment via Stripe • No setup fees
Build your power system with a comprehensive library of electrical elements. Components are available in Pandapower and OpenDSS frameworks. View full documentation →
Electrisim's results have been independently validated against Neplan (commercial software) in two master's thesis from the University of Palermo, confirming accuracy across load flow, short circuit, and other analyses.
Read the full validation study →Offshore wind load flow is checked by running the same model through pandapower and OpenDSS: about 70 buses, 35 branches, and 450 MW of wind—demonstrating consistent results across two major solvers.
Read the dual-solver validation article →


Support the development of open-source power system software while accessing premium cloud features
Perfect for getting started
Support development & unlock premium features
For teams and organizations
Electrisim gives me the load flow and short-circuit results I trust, without the four-figure annual licence I used to pay. The browser workflow is faster than launching a desktop tool.
Validated against Neplan in a master’s thesis at the University of Palermo — load flow and short-circuit numbers match. That gave us the confidence to use Electrisim for grid studies.
Drag-and-drop modelling, dual pandapower/OpenDSS engines, and a one-click engineering report PDF after every run. At $5/month it’s a no-brainer for our small team.
Everything you need to know before you subscribe.
Find answers to common questions about Electrisim, its capabilities, licensing, and reliability.
Electrisim supports a wide range of electrical power systems: transmission and distribution networks, high voltage (HV), medium voltage (MV), and low voltage (LV), as well as both HVAC and HVDC. You can model and analyze large power grids with thousands of components, onshore and offshore wind farms, PV solar plants, battery energy storage systems (BESS), EV charging installations, and more.
Yes. The cloud edition runs in any modern browser on macOS, Windows, Linux, and mobile. The open-source local version runs natively on all three platforms (Python + Flask backend, web-based frontend), including Apple Silicon Macs.
Yes. The Electrisim code we publish on GitHub (for example the frontend) is under the Apache License 2.0 (Apache-2.0). Calculations also use pandapower and OpenDSS, which each have their own open-source terms: pandapower is under the BSD 3-Clause licence, and OpenDSS is distributed by EPRI under a permissive BSD-style licence (the same three-clause pattern as classic BSD). All of these are permissive licences that allow free use, including commercially, subject to each licence’s conditions (such as copyright notices). You can use Electrisim without licensing fees for the software, and optionally subscribe to the cloud service for a low monthly fee if you prefer a hosted solution and want to support open-source development.
No. Electrisim has been in development since 2014. It builds on mature, well-established engines: pandapower (developed since 2013 by Fraunhofer IEE and University of Kassel, released in 2016) and OpenDSS (developed since 1997 by Electrotek Concepts, acquired by EPRI in 2004 and released as open source in 2008). These engines have decades of combined development and validation.
Yes. Electrisim uses calculation engines from pandapower and OpenDSS, which are developed and maintained by renowned institutions: Fraunhofer Institute for Energy Economics and Energy System Technology (IEE) and University of Kassel for pandapower, and the Electric Power Research Institute (EPRI) for OpenDSS. Electrisim is continuously validated against commercial software using our own algorithms, and has been independently verified—for example, in a master's thesis from the University of Palermo comparing Electrisim with Neplan. You can explore more validation work in our Resources section.
Electrisim is designed to make professional power system analysis accessible to all electrical and power system engineers. By building on open-source engines and offering a low-cost cloud option, we aim to remove the barrier of expensive licences while maintaining high-quality, validated results.
Electrisim supports load flow (power flow), short-circuit analysis, optimal power flow (OPF), harmonic analysis, and economic analysis (CAPEX, power losses, energy losses), depending on the chosen engine (pandapower or OpenDSS). You can model generators, transformers, lines, cables, loads, renewable generation, storage, and more. We are working on adding more functionality—see our roadmap for planned features. See our documentation for full capabilities.
Yes. Apache 2.0 (Electrisim’s own repositories), BSD 3-Clause (pandapower), and OpenDSS’s BSD-style terms are all permissive licences that allow commercial use, subject to each licence’s requirements. You can use Electrisim in consulting, grid studies, renewable integration, and any other commercial application without paying licensing fees for the open-source software.



Electrisim is completely free and open-source. Deploy it locally for full control, or use our cloud service. Join our community of contributors and help shape the future of power system analysis.
Access via browser with premium features for just $5/month.
Already a subscriber? Open the app →



Contact us if you need assistance with our software, have any comments or suggestions for improvement, or are interested in exploring collaboration opportunities.



Copyright @2026 Electrisim. All Rights Reserved by Electrisim